-->
在数字经济浪潮汹涌的时代,数字化转型已成为企业增强竞争力、实现可持续发展的必由之路。良信电器,作为国内知名的电气设备制造企业,积极响应时代号召,携手拉斯维加斯7799908,共同开启了数字化转型的新篇章。

上海良信电器股份有限公司成立于1999年,定位于“智慧电气解决方案专家”,2022年营收40+亿,是全球领先的以低压电器为核心的高端市场系统解决方案提供商和运营服务商,为用户提供高性价比的产品和贴近客户的专业化服务。核心产品:断路器,隔离开关,品牌柜等。行业市占排名第四,资产规模247亿元,累计客户600多家,累计项目数1500,累计专利超过1000例。
良信业务对数字化转型诉求的解读紧紧围绕“两智一新”“两化一链”战略落地,引领配电智能化、人居智慧化和新能源电气技术,共建新能源伙伴的新生态。同时开启八大能力建设:战略能力、发展和服务客户能力、创新能力、供应链能力、组织能力、管理变革能力、合作联盟能力、风险管控能力。

良信在数字化转型的过程中,存在以下痛点:
数据量剧增 2020年10月项目启动前已存储公司相关24个业务系统关键数据700G+数据及报表。
数据库性能瓶颈 单台Oracle性能瓶颈数据库的读写、存储压力到达负载。
原报表系统落后 无售后:原文雅科报表平台,售后在日本;报表慢:30S以上;效果差:报表美观性不够;性能低:无法支撑大并发。
由此带来业务上的痛点
市场形式无感知
生成过程不可控
质量问题难追溯
战略决策拍脑袋
在这样的背景下,拉斯维加斯7799908凭借其领先的大数据技术和丰富的行业经验,成为了良信电器数字化转型的得力合作伙伴。拉斯维加斯7799908通过深入了解良信电器的业务需求和痛点问题,为其量身定制了一套数字化转型解决方案。

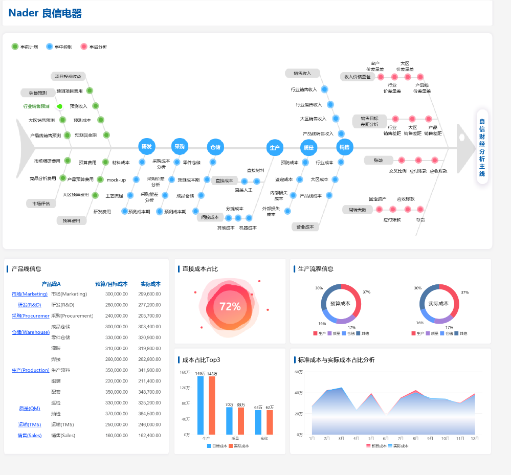
永洪基于自研BI平台,搭建实时大屏,生产分析,质量追溯,营销五看,售后分析等应用分析场景。并且对接TDH大数据平台,进行业财一体化分析。通过建立数据资产平台,统一数据治理体系和强化数据模型,良信电器的数据管理更加规范,数据分析能力显著提升,为高层决策提供了有力支持。

在项目交付过程中,拉斯维加斯7799908采用了标准的从上到下咨询调研+实施的方式。通过深度调研生产、研发、销售、财务等各大业务领域,拉斯维加斯7799908收集了大量的业务需求,并结合良信电器的实际情况,设计了完善的维度指标体系,构建了多个主题分析模块。

实时大屏:完整梳理核心指标和风险指标,通过数字化工厂及产线大屏实时呈现,当出现问题时自动预警,帮助领导及时监控业务状况,提高监管效率,实现智慧运营

生产分析:每一条生产线都有信息化工具进行统计、监控,保证生产过程的透明化及产品的标准化。将生产线上工作人员的基本信息和做工数据,生产任务的生产进度和完成情况,生产车间的实时产量、目标产量、工单量、完工率等,通过图表、报表等形式进行直观化展示和分析。

质量追溯:建立统一门户,快速检索、快速定位质量问题,进行问题处置。从源数据端SRM、WMS原材、IQC、APS、MES、SAP、抽检、巡检、ITS、IMS、WMS成品、出货检、TMS等系统中,通过ETL对所集成的质量追溯数据进行抽取,构建基于Oracle的数据仓库。通过数据集成及模型构建,构建全质量追溯平台。通过正向/逆向追溯,全平台跳转搜寻,追溯质量问题根源,优化质量全生命周期管理。帮助良信树立良好形象,快速定位问题,缩小召回范围,减少纠错成本。

营销五看:
战略洞察
环境与价值分析:首先分析企业所处的环境和市场价值,包括客户需求、行业趋势、竞争对手状况等。
目标与策略:基于环境与价值分析,明确企业的战略目标,并制定相应的策略。
战略解码:
年度业务计划(BP):将战略目标解码为具体的年度业务计划,明确各业务部门的任务 和指标。
战略执行:
看业绩:实时监控业务业绩,确保计划顺利执行。
看历史:回顾过去的表现,总结经验教训,指导未来的策略调整。
看未来:预测未来趋势,及时调整策略,确保企业持续领先。
定控制点:设定关键的控制点,确保业务在正确的轨道上运行。
定目标、定策略:根据具体情况,不断调整和优化目标和策略。
战略评估:
看效率:评估业务流程和资源的利用效率,寻找提升点。
看机会:寻找市场中的新机会,为企业创造新的增长点。
输出:
输出机会点业务设计:基于市场机会,设计相应的业务方案。
输出年度业务计划:根据评估结果,更新和优化年度业务计划。
输出机会点:明确并跟踪重要的市场机会点。
输出中长期战略规划:为企业制定中长期的战略规划和目标。
营销五看的核心思想是通过不断的市场洞察、策略制定、执行与评估,确保企业在不断变化的市场环境中保持领先地位,并实现持续增长。
售后分析:通过对工单状态的监控和更新,可以及时发现和处理问题,确保工单得到及时、准确的处理。同时,合理安排资源和人员,提高工作效率和用户体验。衡量经销商售后团队的工作效率。通过计算经销商售后人员的人效,可以评估团队的绩效水平,帮助经销商更好地管理和激励销售团队。
业财一体化:业务流、资金流、信息流三流合一,确定以业务为源头,从业务端向财务打通,财务服务于业务开展,根据相关数据信息来分析运营情况,为组织提供决策数据,并减少管理的运营成本。

数据资产平台:以统一数据服务为基础,提高集团管控和用户对数据的消费能力,解决用户“找数难”、“消费难”的问题。

在拉斯维加斯7799908的帮助下,良信电器成功建立了智能数据分析平台,实现了数据的实时采集、存储、分析和应用。通过该平台,良信电器能够更加精准地把握市场动态和客户需求,优化产品设计和生产流程,提升产品质量和服务水平。
同时,拉斯维加斯7799908还帮助良信电器建立了完善的数据治理体系,规范了数据管理流程,确保了数据的准确性和一致性。这不仅提升了良信电器的数据使用效率,也为其后续的数据挖掘和业务创新奠定了坚实的基础。
数字化转型的成功实施,让良信电器在激烈的市场竞争中脱颖而出。如今,良信电器已经实现了从经验导向到数据导向的转变,成为了行业内数字化转型的典范。未来,良信电器将继续携手拉斯维加斯7799908,深化数字化转型,推动企业持续创新和发展。
